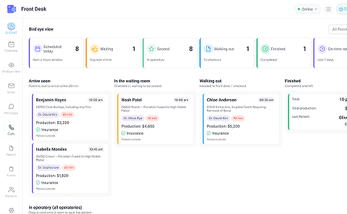
Stop running your day from a static calendar. Elva's Bird Eye View is a live, real-time dashboard that tracks every patient's journey, from "Arrive Soon" to "Finished." See your wait times, manage patient flow, and get a 30,000-foot view of your entire operation, all on one screen.

Spot bottlenecks instantly and seat patients faster.
Drag-and-drop patients to notify the back office instantly.
See daily revenue goals vs actuals at a glance.
Cast to your breakroom screen to keep the whole team aligned.
Standard schedulers show when patients are supposed to be there, but they don't show where they actually are. Elva transforms your schedule into a dynamic "Air Traffic Control" board. You watch patient cards move in real-time from "Arrive Soon" to "Waiting Room," "In Chair," and "Check Out." It eliminates the guessing game, allowing your front desk and clinical team to see the exact status of the entire practice without ever leaving their seats.

A 20-minute wait ruins the patient experience. Elva tracks "Time in Status" for every patient. If a room sits empty too long or a patient has been waiting over 15 minutes, the card turns red to alert you. This visual feedback loop lets you spot traffic jams instantly, like a hygienist running behind or a front desk backup, so you can jump in, reallocate resources, and get the flow moving again before patients get frustrated.

Eliminate the chaos of shouting down hallways or checking five different rooms. One look at the screen tells you exactly who is where, who is waiting, and who is next.
Elva gives you the operational tools to manage patient flow effortlessly, keeping your team connected and your revenue goals in sight.

Move a digital card from "Waiting" to "Op 1" to notify the back office instantly. It replaces shouting down the hallway with a silent, professional click.

Put Your Practice on the Big Screen Description: Cast the dashboard to a TV in your huddle room or hallway. It keeps the entire team, doctors, assistants, and admin, synced without needing a computer.

See if insurance is verified or if there’s an eligibility issue directly on the patient card before they are seated, preventing checkout surprises.

Every patient card displays the visit’s production value. Keep the team focused on daily goals and identifying high-value opportunities at a glance.

Icons flash when a room needs cleaning, a provider is stuck, or a patient requires attention, prompting immediate action so nothing slips through the cracks.

It’s not a separate list; it mirrors your PMS. If you change a status in Elva, it updates your main schedule instantly, and vice versa.
Customizable options that allow you to tailor the dashboard to your specific office workflow and privacy needs.
Doctors see their columns; hygienists see theirs. Filter the board so staff see only what they need.
A dedicated column shows who is arriving in the next 30 minutes, giving you time to prep rooms.
Toggle "Privacy Mode" to hide names on public-facing screens, keeping you HIPAA compliant.
Click a card to see the patient's photo, age, and key clinical alerts without opening the full chart.
Get the "Air Traffic Control" view that keeps your practice running on time, every time.
Schedule a Demo